在配电领域,传统的工作模式常常伴随着巨大的压力与焦虑:7x24小时待命应对突发故障,依赖人工巡检难以实现全面精准的预防,纸质记录与分散数据让管理决策缺乏有效支撑,人员专业能力参差不齐更是埋下了安全隐患。如今,随着物联网、大数据、人工智能等新一代信息技术的深度融合,这一困境正在被彻底改变。智能配电系统应运而生,它不仅是技术的升级,更是运维理念与管理模式的革新。
作为深耕电力数字化领域的专业服务商,易电务打造的智能配电系统,正以其核心技术能力,为运维工作注入强大动能,切实实现运维减负、安全增效、管理升级。

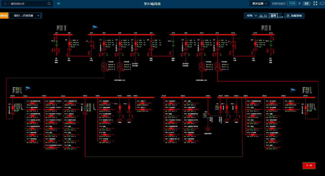
传统运维方式之下,人工值守存在大量巡检和抄表工作,耗时耗力,且容易出错。智能运维模式下,基于智能运维系统,易电务智能运维中心可为用户提供7×24小时的远程线上监控,实时掌握配电室运行状态,一旦系统检测到异常信息,第一时间发出警告,并电话通知客户,同时辅以专业化的线下操作团队,为用户提供全面的无人值班少人值守运行保障。
传统运维模式下,由于缺乏数据监测,单纯依靠人工经验判断,设备长时间运行,存在设备老化等缺陷,仅通过巡检难以发现。智能运维模式下,通过大数据分析与历史数据建模,可对配电室内电气设备运行数据越限及环境状态异常进行即时预告警通知;并通过高频采样和分解计算,准确识别容性剩余电流、谐波等干扰,对真正引起电气火灾的阻性剩余电流进行预警,还可以高精度识别故障电弧,为电气火灾预警提供全要素支撑。
传统运维模式下,故障后知后觉,运维人员难以第一时间进行故障定位和分析,需赶赴现场排查,但排查方式落后缺少故障时数据支撑,导致故障分析和故障恢复的时间较长。智能运维模式下,一旦发生短路、过流、越级等故障,就会触发故障录波,通过AI智能识别并进行诊断和告警,快速进行故障分析和故障点位。可以实现精准判断加快抢修进度,杜绝复发,事后可追溯、分析。
传统设备管理方式,配电室资产和设备管理粗放,设备运行状态不透明,同时积累了大量纸质数据,无法发挥价值。在智能运维模式下,通过基于电力运维大模型的AI诊断,可对变压器、断路器等重点设备以实时运行数据为基础,综合设备静态档案、动态工况信息和设备检修试验数据进行故障诊断与健康状况评价,为其稳定健康高效运行提供数智保障。
配电运行监控 预告警管理


多维度分析 能效分析


自动化报告 视频AI分析


电能质量 故障录波

